AL2543底部装车鹤管归位器
产品类别: 鹤管归位器
产品描述
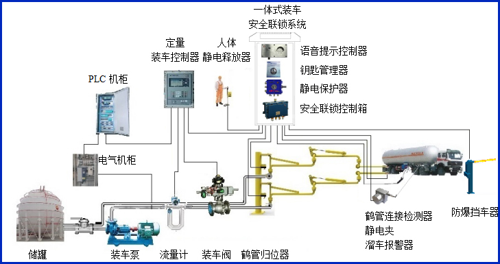
AW–GC-2543型鹤管归位器适用于AL2543底部装车鹤管,主要对鹤管使用过程中是否归位到鹤管立柱的锁紧装置上进行自动检测,同时输出干接点信号到装车仪及其它自控系统,实现有效的装车安全联锁控制。


归位器提供液相鹤管和气相鹤管归位检测,安装在鹤管立柱液相及气相的短臂锁紧装置上,当鹤管挂入锁紧装置后,归位器的传感器能准确可靠的判断鹤管是否锁紧,从而检测出鹤管是否归位。
设备符合相关安全标准的规定,特别适用于易燃、易爆等液态石油化工产品装卸场合。
产品参数
| 输入电压 | 24VDC |
| 响应时间 | <1S |
| 工作电流 | <50mA |
| 防爆等级 | ExdiaⅡBT6 Gb |
| 输出信号 | 开关量干接点输出 |
| 工作温度 | -40~60℃ |
| 单体尺寸 | 传感器安装于G1/2直径的防爆盒 |
产品特点
产品特点:
(1)归位器属于本安型仪表,超低功耗。
(2)设备外壳采用高强度的铝镁合金外壳材料,结实可靠美观耐用,安装简单,可以不动火的情况进行现场安装或改装;
(3)归位器提供液相鹤管和气相鹤管归位检测;
常见问答
产品价格
每一套AL2543底部装车鹤管归位器 都为客户量身定做!
每一套AL2543底部装车鹤管归位器 都因配置不同有异!
如您需要了解AL2543底部装车鹤管归位器详细价格信息,可直接拔打蓝冠注册全国统一销售热线:400-8789-055。
根据您所需的配置我们会提供精准的报价,短时间内让您获取所需要的信息!
中国液体危化品智能储运系统设备生产厂家——蓝冠注册竭诚为您服务!







