顶装鹤管归位器
产品类别: 鹤管归位器
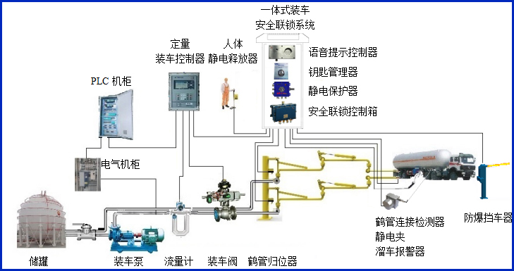
AW–GC-U型鹤管归位器适用于顶装鹤管,主要对鹤管使用过程中是否归位到鹤管立柱的锁紧装置上进行自动检测,同时输出通用的干接点信号到装车仪及其它自控系统,实现有效的装车安全联锁控制。
全国热线0755-83653481
产品描述
AW–GC-U型鹤管归位器适用于顶装鹤管,主要对鹤管使用过程中是否归位到鹤管立柱的锁紧装置上进行自动检测,同时输出通用的干接点信号到装车仪及其它自控系统,实现有效的装车安全联锁控制。


设备符合相关安全标准的规定,特别适用于易燃、易爆等液态石油化工产品装卸场合。
产品参数
| 输入电压 | 24VDC |
| 响应时间 | <1S |
| 工作电流 | <50mA |
| 防爆等级 | ExdiaⅡBT6 Gb |
| 输出信号 | 开关量干接点输出 |
| 工作温度 | -40~60℃ |
| 单体尺寸 | 传感器安装于G1/2直径的防爆盒。 |
产品特点
产品特点:
(1)归位器属于本安型仪表,超低功耗。
(2)归位器主要判断鹤管倾角判断是否归位,适应各种顶部装车鹤管;
常见问答
产品价格
每一套顶装鹤管归位器 都为客户量身定做!
每一套顶装鹤管归位器 都因配置不同有异!
如您需要了解顶装鹤管归位器详细价格信息,可直接拔打蓝冠注册全国统一销售热线:400-8789-055。
根据您所需的配置我们会提供精准的报价,短时间内让您获取所需要的信息!
中国液体危化品智能储运系统设备生产厂家——蓝冠注册竭诚为您服务!







