AL2543装车鹤管连接检测器
产品类别: 鹤管连接检测器
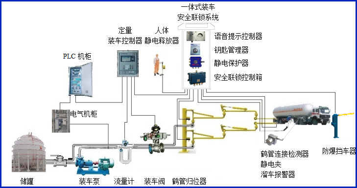
AW–SL2543型装车鹤管连接检测器适应于鹤管快速接头与槽车接口的连接检测,判断鹤管快速接头与槽车接口的连接是否到位,输出通用的干接点信号到装车仪及其它自控系统,实现有效的装车安全联锁控制。
全国热线0755-83653481
产品描述
AW–SL2543型装车鹤管连接检测器适应于鹤管快速接头与槽车接口的连接检测,判断鹤管快速接头与槽车接口的连接是否到位,输出通用的干接点信号到装车仪及其它自控系统,实现有效的装车安全联锁控制。


设备符合相关安全标准的规定,特别适用于易燃、易爆等液态石油化工产品装卸场合。
产品参数
| 输入电压 | 24VDC |
| 响应时间 | <1S |
| 工作电流 | <20mA |
| 防爆等级 | ExdiaⅡBT6 Gb |
| 输出信号 | 开关量干接点输出 |
产品特点
产品特点:
(1)检测器属于本安型仪表,超低功耗。
(2)检测器的核心部件为手柄,采用高强度的铜质材料,结实可靠美观耐用,安装简单,可以不动火的情况进行现场安装或改装;
常见问答
产品价格
每一套AL2543装车鹤管连接检测器 都为客户量身定做!
每一套AL2543装车鹤管连接检测器 都因配置不同有异!
如您需要了解AL2543装车鹤管连接检测器详细价格信息,可直接拔打蓝冠注册全国统一销售热线:400-8789-055。
根据您所需的配置我们会提供精准的报价,短时间内让您获取所需要的信息!
中国液体危化品智能储运系统设备生产厂家——蓝冠注册竭诚为您服务!







