防爆道闸
产品类别: 防爆挡车器
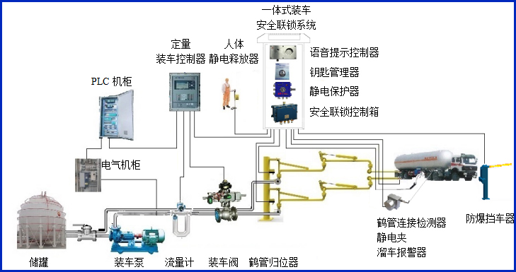
AW–DZ型防爆挡车器,挡车器由防爆控制器及道闸组成,主要配套定量装车控制系统,通过各种联锁条件自动控制车辆的放行,同时输出通用的干接点信号到装车仪及其它自控系统,实现有效的装车安全联锁控制。
全国热线0755-83653481
产品描述
AW–DZ型防爆挡车器,挡车器由防爆控制器及道闸组成,主要配套定量装车控制系统,通过各种联锁条件自动控制车辆的放行,同时输出通用的干接点信号到装车仪及其它自控系统,实现有效的装车安全联锁控制。


设备符合相关安全标准的规定,特别适用于易燃、易爆等液态石油化工产品装卸场合。
产品参数
| 输入电压 | 220VAC |
| 防爆等级 | ExdiaⅡBT6Gb |
| 设备箱体外形尺寸 | 400*270*1050 |
| 实用杆长 | 2~6米 |
| 落杆速度 | 3/6S可选 |
| 设备功率 | 120W |
| 输入输出信号 | 干接点输入输出 |
| 机芯工作温度 | -25℃~+85℃ |
| 电控箱工作温度 | -20℃~+75 |

产品特点
产品特点:
(1)控制输入/输出部分分别采用光电藕合继电器;
(2)不存在无皮带齿轮磨损问题,无需加油;
(3)道闸由防爆控制器控制,控制器接收第三方设备指令,实现自动抬、落闸;
(4)适应性高,起落杆无颤动。
常见问答
产品价格
每一套防爆道闸 都为客户量身定做!
每一套防爆道闸 都因配置不同有异!
如您需要了解防爆道闸详细价格信息,可直接拔打蓝冠注册全国统一销售热线:400-8789-055。
根据您所需的配置我们会提供精准的报价,短时间内让您获取所需要的信息!
中国液体危化品智能储运系统设备生产厂家——蓝冠注册竭诚为您服务!







