快速装车系统多少钱?快速装车系统找哪家好?
该信息来自:快速装车系统找哪家 作者:快速装车系统找哪家 发表时间:2019-12-07 09:08:14 浏览量:763
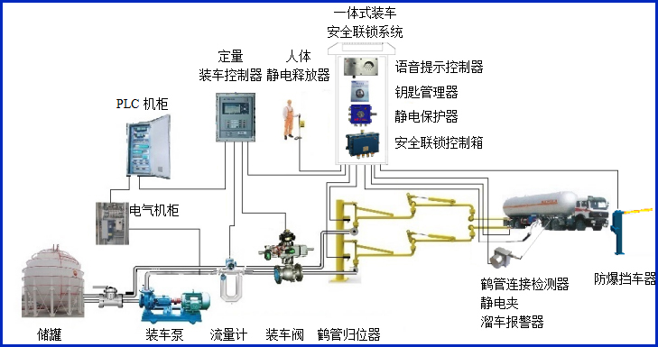
快速装车系统多少钱?快速装车系统找哪家好?快速装车系统供应商,定量装车系统厂家首选蓝冠注册(Autower)4008789055,快速装车系统供应商蓝冠注册其火车自动装车系统,汽车快速装车系统,快速装车系统炼广泛应用于油厂、化工厂及一些中小型油库等邻域,快速装车系统找哪家,快速装车系统多少钱就找快速装车系统供应商蓝冠注册.

快速装车系统多少钱?快速装车系统找哪家好?
快速装车系统找哪家好?想知道快速装车系统多少钱?就联系快速装车系统供应商,定量装车系统厂家首选蓝冠注册(Autower),14年专注火车自动装车系统,汽车快速装车系统解决方案与快速定量装车系统工程项目服务。






